Project Management
Keep projects within budget and on time with the easy-to-use Project Management application
-
Değerlendirme
-
Kurulum sayısı3104
-
GeliştiriciAPIK IT
Project Management application is integrated with the main Bitrix24 platforms and data books — Tasks and Projects, CRM, Employees. Bringing costs and income data are formed in the context of your clients, tasks, schedule and workflow.
The application helps you maintain accounting system and monitor workflow. The projects are performed at one dashboard. Data export to an Excel file is also implemented.

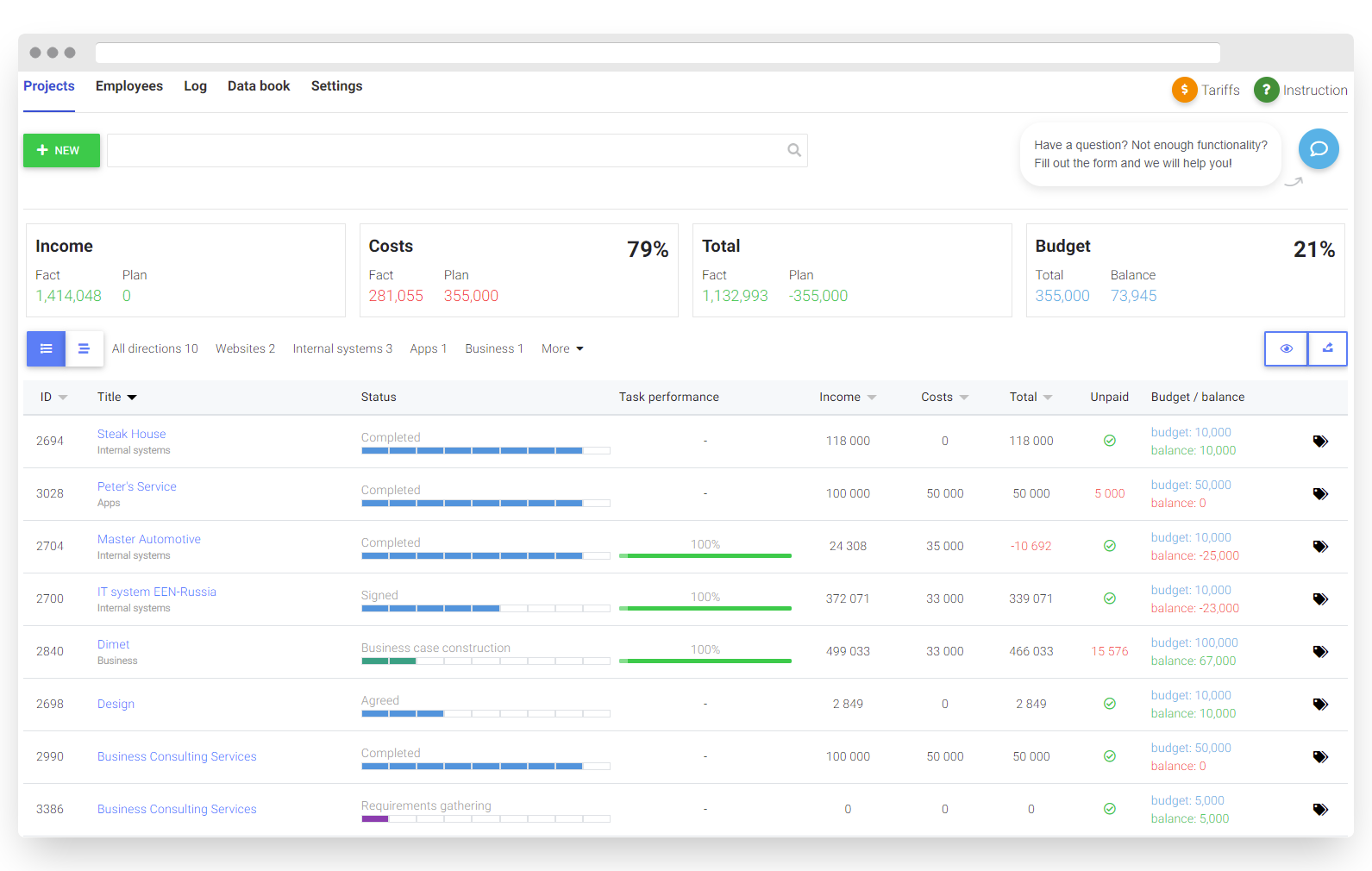
Projects key metrics at one dashboard
Key metrics of all the client projects are performed at a project dashboard with their timeline and latest status. The dashboard provides you with a quick overview of a project’s progress: workflow, tasks performance, bringing costs and income data. You can easily change project status in one click.
Customize filters and directionsFilters by parameters and directions grouping instrument help you search projects quickly. Customize and create your own filters.
Export projects dataYou can export projects statistical report to an XLS file.

When adding a new project assign Responsible for project execution person, its Observers and Participants. Add deadline.
If you have a lot of tasks within your client project you can group them to manage and monitor easily further.
Automatic tasks attachment
Set signs of automatic tasks attachment within your client project. Add deadline and distribute the load among your employees.

Monitor bringing and future costs, payments and profitability of the projects. Use manual, semi-manual and automatic invoice and deals attachment.
Automatic invoice and deal attachment
Set signs of automatic invoice and deal attachment by project status, clients, budget and other parameters to gather budgetary information within a project. Make the whole process of record keeping and customer interaction easy.

Integration with the basic Employees platform
Add users from the basic Employees platform to participate in projects. Customize cost accounting based on the payment options — spent or planned time for tasks execution within the projects.
If the total spent or planned time on a task is less than an hour, allow partial payouts.
Support your projects better with the Project Management ApplicationWe developed the Project Management application and integrated it with the basic Bitrix24 platforms and data books — Tasks and Projects, CRM, Employees — so it can help you better support your projects, stay on schedule and under budget and maintain customer interaction.
You can buy the application for 90, 180 and 360 days.